W celu świadczenia usług na najwyższym poziomie stosujemy pliki cookies. Korzystanie z naszej witryny oznacza, że będą one zamieszczane w Państwa urządzeniu. W każdym momencie można dokonać zmiany ustawień Państwa przeglądarki. Zobacz politykę cookies.
Powrót
Na granatowym tle częściowo widoczne trzy gwiazdki żółta, biała i czerwona obok napis Fundusze Europejskie Inteligentny Rozwój biało-czerwona flaga polska obok napis Rzeczpospolita Polska Logotyp Z lewej strony napis Unia Europejska Logotyp. Europejski Fundusz Rozwoju Regionalnego. po prawej strony na granatowym tle 12 żółtych gwiazdek tworzących okrąg flaga Unii Europejskiej

ThermOS - Thermal Optimal System

zima1

 kwadrat z odchodzącymi mackami  Tytuł projektu

ThermOS - Thermal Optimal System

zarys górnej sylwetki człowieka  Nazwa Beneficjenta/Beneficjentów

ConnectPoint Sp. z o.o.

ikona teczki  Nazwa programu

Program Operacyjny Inteligentny Rozwój, projekt pozakonkursowy, działanie 4.1.3

ikona gazety  Konkurs

Magazynowanie Ciepła i Chłodu - Strumień 2 - Budynek Biurowy

ikona dwóch kupek monet  Wartość projektu

2 555 000,00 PLN

ikona ręki, a nad nią dwa kółka  Wartość dofinansowania

 2 555 000,00 PLN

ikona zegara  Okres realizacji projektu

od 02.10.2021 r. do 14.12.2023 r.

Poznaj nasz zespół

Paweł Uznański – Kierownik Projektu, Koordynator Zespołu Projektowego

1

 

dr hab. inż. Sebastian Dudzik – członek Zespołu Projektowego, aspekty komunikacyjne, automatyka, programowanie   

Marek Zając – członek Zespołu Projektowego, rozwiązania technologiczne, programowanie, analityka, predykcja

dr inż. Adrian Trząski – członek Zespołu Projektowego, obliczenia termodynamiczne, analityka  

Zobacz efekt naszej pracy

W sezonie grzewczym nowe źródło ciepła OZE ogrzewa budynek:

2

3

 

Natomiast po zakończeniu sezonu grzewczego, załączana jest funkcja chłodzenia i energia z fotowoltaiki wykorzystywana jest do produkcji wody lodowej:

4

 

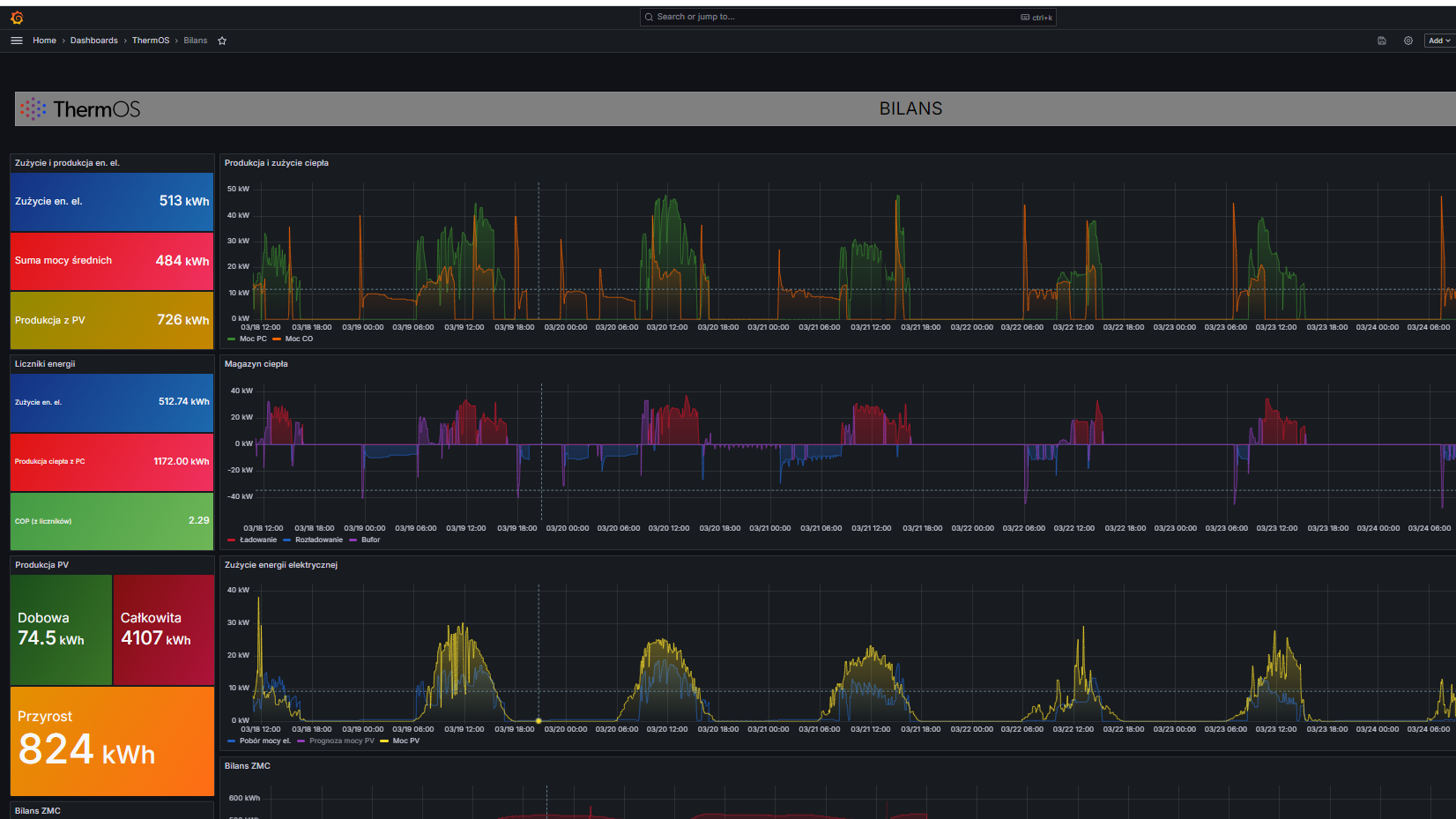
Bardzo istotna jest analityka pracy układu ThermOS i aplikacja sterująca:

5

Jaki problem rozwiązuje nasz projekt?

ThermOS – Optymalny System Termiczny (Thermal Optimal System), powstał w ramach Projektu badawczo-rozwojowego „Magazynowanie Ciepła i Chłodu”. W trakcie prac koncepcyjnych i projektowych opracowano założenia oraz pełne dokumentacje wykonawcze, dla kompleksowego układu technologicznego dostarczania i magazynowania ciepła oraz chłodu. Zgodnie z intencją przewodnią przedsięwzięcia, koncepcja budowy Systemu ma zapewnić maksymalne wykorzystanie energii produkowanej indywidualnie (OZE) i minimalizować koszty eksploatacji, czyli zakupu energii elektrycznej z sieci zewnętrznej. System ma w sposób stabilny zapewniać komfort termiczny budynku oraz bezpieczeństwo użytkowania.

Opracowana technologia jest uniwersalna, skalowalna i wypełnia lukę rynkową w zakresie magazynów ciepła i chłodu dla małych obiektów handlowych czy usługowych, niewielkich budynków biurowych. Jej zastosowanie będzie możliwe również w obiektach użyteczności publicznej czy hotelach, a także w budownictwie mieszkaniowym.

Najważniejszym elementem Projektu, jest system magazynowania ciepła i chłodu, w postaci dwustopniowego układu: bufor wewnętrzny ciepła/chłodu + zewnętrzny magazyn ciepła/chłodu. Taki układ jest rozwinięciem często występujących na rynku technologii buforowania pracy pomp ciepła, przy wykorzystaniu wewnętrznych zbiorników magazynujących i stabilizujących pracę instalacji. Produkcja ciepła lub chłodu, w zależności od potrzeb sezonowych, oparta w niemalże 100% na pracy pompy ciepła, jest obecnie powszechnym i efektywnym sposobem na zapewnienie komfortu termicznego w budynku. Jednak dopiero połączenie technologii pomp ciepła, fotowoltaiki i optymalnego magazynowania energii, daje oczekiwane efekty w zakresie ekonomiki i zwiększenia niezależności cieplnej. Pozwala jednocześnie na częściowe kompensowanie niestabilności i zależności pogodowej odnawialnych źródeł energii.

Kto skorzysta z wyników projektu?

Przewidujemy także duże zainteresowanie rozwiązaniem ze strony właścicieli budynków lub podmiotów planujących inwestycje w instalacje fotowoltaiczne.

System ThermOS może być oczekiwaną propozycją dla obiektów o dużym zapotrzebowaniu na ciepłą wodę użytkową oraz ciepłą wodę do procesów technologicznych, gdzie konsumpcja z powodu sposobu funkcjonowania, przesunięta jest np. na późne godziny wieczorne, kiedy brak jest energii z PV. Technologia może być ciekawą propozycją dla spółdzielni energetycznych, klastrów energii oraz przemysłu, z uwagi na pilną potrzebę optymalizacji produkcji, konsumpcji i dystrybucji różnych strumieni energii, zarówno w obrębie dużych układów wyspowych, jak i układów rozproszonych działających na wspólną sieć (elektroenergetyczną czy ciepłowniczą).

Co było dla nas największym wyzwaniem w realizacji projektu?

Realizacja Projektu w drugim etapie, tj. budowa Demonstratora w Krakowie, przy dużej presji czasowej oraz w okresie trwającego sezonu grzewczego. Okres realizacji wynikał z czynników niezależnych od ConnectPoint, jednakże konieczność prowadzenia prac na funkcjonującej instalacji grzewczej w użytkowanym budynku, została zakończona pełnym sukcesem.

Nasza rada dla innych Wnioskodawców

Właściwe zaplanowanie kolejnych kroków/etapów realizacji i umiejętne określenie potencjalnych ryzyk, z jednoczesnym wskazaniem możliwych rozwiązań w sytuacjach awaryjnych, jest kluczem do skutecznego zamknięcia Projektu.

{"register":{"columns":[]}}